[2026/01/26]
761KB
濁水処理装置に最適な薬品量を自動添加するシステムを開発・導入
薬品添加に係る管理業務時間を約90%、薬品添加量を約75%削減
鹿島(社長:天野裕正)は、建設現場の排水処理に用いる濁水処理装置において、最適な薬品量を自動で添加するシステム(以下、本システム)を開発し、実工事に初めて導入しました。
既存の濁水処理装置に後付けできる本システムは、中小規模の濁水処理装置を対象とするもので、最適な薬品量の自動添加と、モニタリング・アラートの機能で構成されています。これまで人が現地で行っていた薬品添加に係る管理業務を自動化し、濁水処理装置の稼働状況などをパソコンやスマートフォン等で遠隔監視できます。また、異常時などにはアラートメールが本システム利用者に自動配信され、薬品添加量の調整などを遠隔で操作可能です。
これまでに、国内の4現場で本システムを試験導入し、その効果を検証した結果、薬品添加に係る管理業務時間を約90%、薬品添加量を約75%削減できることを確認しました。今般、当社が大阪府寝屋川市で施工中の工事に本システムを導入し、本格的に現場運用を開始しました。
鹿島は今後、本システムを全国の建設現場に普及展開していくとともに、より汎用性を高めるため、大規模な濁水処理装置への適用に向けた検証に取り組んでまいります。
本システムを適用した濁水処理装置
遠隔管理の様子
開発の背景
建設現場からの排水を下水や河川へ放流する際には、排水基準を満たすための処理が必要です。一般的には、濁水処理装置が広く使用されており、その処理能力は10~100m3/h以上と大小様々です。そのうち、中小規模(10~60m3/h)の装置を使用する際は、多くの場合、現場社員が薬品添加量の設定・調整や薬品残量の確認などを現地で行います。特に、排水基準が厳しい現場や排水性状が大きく変動する場合には、現場社員が頻繁に現地で確認・調整する必要があり、多くの労力と時間を要していました。そこで、薬品添加に係る現地作業の省力化を目指し、中小規模の濁水処理装置を対象とした、最適な薬品量を自動で添加するシステムの開発に着手しました。
本システムの概要
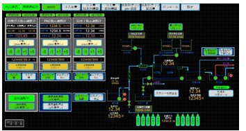
本システムは、中小規模の濁水処理装置の薬品添加に係る管理業務を自動化するもので、最適な薬品量の自動添加と、モニタリング・アラートの2つの機能で構成されています。薬品の流量を測定する流量計、薬品の残量を確認する残量計、原水の性状を測定するpH計および濁度計、PLC※1とインバーター※2を内蔵した制御盤を、既存の濁水処理装置に後付けする仕様です。pH計および濁度計の測定結果を受けて、PLCにより各ポンプの起動・停止や流量制御を行い、薬品添加量を調整します。本システムは、メーカーを問わず、どの濁水処理装置にも適用可能です。※1 Programmable Logic Controller: 設備や機器の動作をプログラムで制御する装置
※2 交流の周波数や電圧の大きさを自在にコントロールし、設備や機器の動作を調整する装置
本システムの概要図
- 各薬品の添加量・残量
- 原水および処理水の性状(pH・濁度)
- 原水および処理水の性状変化を示す時系列グラフ
- 日別の濁水処理量および薬品添加量の積算 など
試験導入の効果検証
2023年11月から国内の4現場で本システムを順次試験導入し、その効果を検証しました。その結果、従来と比較し、薬品添加に係る現場社員の管理業務時間を88%、薬品添加量を73%低減できることを確認しました。
管理業務時間の比較
薬品添加量の比較
今後の展開
鹿島は今後、本システムを全国の建設現場に広く普及させていくとともに、より汎用性を高めるべく、大規模な濁水処理装置への適用を目指し、検証を進めてまいります。プレスリリースに記載された内容(価格、仕様、サービス内容等)は、発表日現在のものです。
その後予告なしに変更されることがありますので、あらかじめご了承ください。


